End-to-end Application Security
End-to-end Application Security
Make the move to modern DevSecOps processes with continuous application security testing, effective risk management and compliance.
HCL AppScan 360º is a single, unified cloud native application security platform with a comprehensive set of testing and remediation solutions that seamlessly integrate into modern software delivery pipelines to enable developers, DevOps and security teams to quickly find and fix vulnerabilities without slowing release schedules. This containerized solution is built on cloud-native architecture and supports multiple deployment options including on-prem, cloud, sovereign cloud, air-gapped and hybrid deployments.
HCL AppScan 360º Benefits
Scalable By Design
No matter your size, industry, or tech stack, we offer scalable solutions that easily evolve with your organization.
HCL AppScan 360º allows you to manage risk effectively with a single application security platform
Everything in One Place
Stay in control with centralized dashboards — easily monitor testing progress, results, and fixes in real-time, with views tailored to your team.
HCL AppScan 360º allows you to manage risk effectively with a single application security platform
Fix Fast, Fix Smart
No more guesswork. Our actionable reports give clear, prioritized remediation steps for many common vulnerabilities — saving your team time and headaches.
HCL AppScan 360º allows you to manage risk effectively with a single application security platform
Flexible Policy Management
Align security with development by customizing policies to meet your priorities, regulatory needs, and industry standards — all without slowing you down.
HCL AppScan 360º allows you to manage risk effectively with a single application security platform
Complete Open-source Visibility
Gain real-time visibility into risks and generate SBOMs with the industry’s only on-prem application security platform/technology suite that includes SCA — all without going to the internet.
HCL AppScan 360º allows you to manage risk effectively with a single application security platform
Deploy Anywhere
Whether you’re fully on-prem, in a private cloud, public cloud or use a hybrid solution — multiple options to secure your apps without overhauling your infrastructure.
HCL AppScan 360º allows you to manage risk effectively with a single application security platform
Features
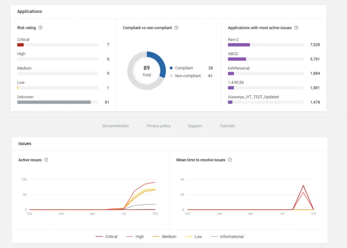
Reduce your Risk with Centralized Visibility
Application security isn’t just about finding vulnerabilities—it’s about managing risk. HCL AppScan 360º gives you full visibility of all scan results (DAST, SAST, IAST, SCA, API, IaC, Secrets), testing status, and remediation progress on a centralized dashboard so that you can automate earlier testing, prioritize remediation and enforce customizable policies across the SDLC.
Secure Open-source Components with On-prem Deployment
HCL AppScan 360º includes on-prem SCA with SBOM capabilities without exposing your data to the internet. An automated updater provides access to up-to-date open-source component vulnerability data, licenses and dependencies along with 0-downtime for regular CVE updates, major CVE patches and quarterly product upgrades.
Elevate your security with AI innovation
HCL AppScan 360º helps you focus on the scan results that matter most with advanced AI capabilities in both SAST and DAST testing that deliver deeper scan coverage and radically reduce false positives. Additionally, get secure code fixes for your SAST results directly in your workflow with AI-generated context and summaries. Our self-contained GenAI ensures your proprietary code never leaves your environment.
Reduce security blind spots with Improved API Scanning
Secure your APIs more effectively and efficiently by scanning them early in the development process with the entire suite of technologies. With DAST you can upload OpenAPI specification files, Postman collections or manually record traffic to automatically detect vulnerabilities in every phase of the software development lifecycle.
Prove Exploitability with Auto-Issue Correlation
Correlate scan results from IAST, DAST and SAST and group related vulnerabilities for more streamlined remediation. Correlation lets you enrich DAST results with SAST/IAST findings, and both prove the exploitability of SAST issues and confirm SAST fixes with DAST/IAST results.
Integrate and automate security throughout your pipeline
For a truly frictionless DevSecOps experience, HCL AppScan 360º offers a broad and growing range of integrations across IDEs, CI/CD tools, SCMs, defect tracking systems, vulnerability management platforms, client utilities—enabling seamless application security testing within your development, build and issue management workflows.
Comprehensive On-Premise Application Security Testing Suite
HCL AppScan 360º offers a full suite of testing technologies to deliver fast, accurate findings and the broadest coverage for web and mobile applications, open-source components, and APIs – including static, dynamic, interactive, and open-source application security testing.
Featured Resources
HCL AppScan 360º 1.6.0 Release Announcement
A New Milestone: Cloud-Native Application Security with DAST
HCL AppScan 360º Puts the Power of Choice in Your Hands